Задача: Сетевая инвентаризация
Обзор возможностей
Задача Сетевая инвентаризация позволяет настроить сканирование сети для удаленного сбора данных с устройств.
Задачу выполняет агент с функцией сетевой инвентаризации, установленный на одном компьютеров. На других компьютерах, с которых будут собираться данные, агенты не требуются.
Для сбора данных по сети агент может использовать:
- ICMP
- ARP
- LLDP
- SNMPDataCollection
- SSDP
- DNS
- SSH
- WinRM
- WMI
- SNMP v1, v2
- SNMP v3
Полный список собираемых данных вы можете посмотреть в справочнике.
Предварительные настройки
Настройка агента
Для выполнения задачи сетевой инвентаризации необходимо, чтобы:
- Все устройства должны быть доступны для опроса с устройства с агентом.
- На компьютер, с которого будет проводиться инвентаризация, был установлен агент с функцией сетевой инвентрации - DiscoveryAgent_***Native (не DiscoveryAgentLight_***Native).
- На остальных компьютерах (с которых данные будут собираться в рамках задачи) агенты устаналивать не нужно.
Важно! Добавьте агент в исключения или доверительные приложения в настройках антивируса. Так как при выполнении задачи агент будет добавляться в доверенные хосты, и если вашем антивирусе не будет настроено разрешение для него, то антивирус просигнализирует это действие, как действие вредоносного ПО и удалит.
Настройка учетных записей
На удаленных компьютерах, с которых будут собираться данные, необходимо настроить учетные записи пользователей, через которых будет работать агент для выполнения задачи. Например, для сетевой инвентаризации – учетные данные сети, для SNMP учетные данные SNMP.
Требования к правам учетой записи зависят от протокола, подробнее см. далее.
После того, как вы настроите учетную запись на удаленном компьютере, добавьте ее данные в справочники:
Создание задачи
Для создания задачи:
- Наведите курсор на раздел Сбор данных в верхнем меню.
- Выберите пункт Задачи инвентаризации в открывшемся подменю.
- Нажмите кнопку Создать задачу в правом верхнем углу открывшейся страницы.
Выбор типа задачи
После нажатия на кнопку Создать задачу откроется пошаговый мастер. На первом шаге:
- Нажмите кнопку Сетевая инвентаризация.
Настройки задачи
После выбора типа вы перейдете на шаг настроек задачи.
Общие настройки
Заполните базовые свойства задачи:
- Наименование задачи – укажите любое удобное вам значение.
- Метки (опционально) – ключевые слова, теги, которые потом можно использовать для поиска и фильтрации списка задач.
- Приоритет выполнения (опционально) – число, которое определяет приоритет запуска задачи. Если две задачи имеют одинаковую дату и время старта, то в начале будет выполнена задачи с наибольшим приоритетом.
Протоколы для сканирования и инвентаризации
Нажмите на пункт Протоколы для сканирования и инвентаризации, чтобы раскрыть список протоколов.
Это не обязательная настройка - протоколы по умолчанию уже выбраны. Используйте эту опцию, например, чтобы выполнение цели инвентаризации соответствовало требованиям вашей службы безопасности.
Здесь вы можете:
- Выбрать (включить/отключить) протоколы, которые будут использоваться.
Обратите внимание, хотя бы один протокол для сканирования должен быть выбран. - Управлять порядком использования протоколов при выполнении задачи.
Вначале будут применены те протоколы, которые находятся выше в списке. Для изменения порядка следования нажмите на иконкурядом с названием протокола и перетащите протокол вверх или вниз.
Обратите внимание, протоколы WinRM (WMI, PorewShell) могут быть перемещены только совместно. Их порядок следования не может быть изменен.
| Протоколы для сканирования - применяются для поиска устройств в сети или подключенных с помощью провода и сбора публичного набора данных об этих устройствах. Хотя бы один протокол должен быть выбран. Поддерживают все кейсы сбора данных: - агент, выполняющий задачу, установлен на Windows + сбор данных производится с ПК на Windows или на Linux. - агент, выполняющий задачу, установлен на Linux + сбор данных производится с ПК на Windows или на Linux. |
|
| ICMP | Включен по умолчанию. Особенности заполнения полей цели инвентаризации: Для работы требует обязательного заполнения поля Подсеть. Поле Учетные данные - опционально. |
| ARP | Особенности заполнения полей цели инвентаризации: Поля Подсеть, Учетные данные, SSH ключ - опциональны. Заполните подсеть только если вы хотите ограничить область поиска. Агент должен работать: на Windows под учетной записью с правами администратора (например, под системной учетной записью local system), на Linux от суперпользователя (root) либо от лица пользователя с capability CAP_NET_ADMIN, CAP_NET_BROADCAST, CAP_NET_RAW. |
| LLDP | Особенности заполнения полей цели инвентаризации: Поля Подсеть, Учетные данные, SSH ключ - опциональны. Агент должен работать: на Windows под учетной записью с правами администратора (например, под системной учетной записью local system), на Linux от суперпользователя (root) либо от лица пользователя с capability CAP_NET_ADMIN, CAP_NET_BROADCAST, CAP_NET_RAW. |
| SNMPDataCollection | Особенности заполнения полей цели инвентаризации: Для работы требует обязательного заполнения поля Подсеть, Учетные данные. Поле SSH ключ - опционально. Если учетная запись не указана, то будет использован пользователь с именем public без пароля. Если в настройках цели выбран другой пользователь, то его данные будут использоваться в дополнение к public. |
| SSDP | Обнаруживает хосты в сети таких устройств как роутеры, smart tv, проекторы, получает параметры устрйства и конфигурации. Поля Подсеть, Пользователи, SSH ключ - опциональны. |
| Протоколы для инвентаризации - применяются для сбора данных с найденных устройств. Для этого агент логинится на устройство при помощи учетной записи, указанной настройках цели (Учетные данные, SSH ключ) и собирает данные. Допустимо отключить все протоколы (в этом случае будет сбор будет осуществляться только с помощью протоколов сканирования). Есть специфика сбора данных в зависимости от операционной системы устройств, см. ниже. |
|
| DNS | Включен по умолчанию. Поддерживает все кейсы сбора данных: - агент, выполняющий задачу, установлен на Windows + сбор данных производится с ПК на Windows или на Linux. - агент, выполняющий задачу, установлен на Linux + сбор данных производится с ПК на Windows или на Linux. Особенности заполнения полей цели инвентаризации: Поля Подсеть, Пользователи, SSH ключ - опциональны. |
| SSH | Включен по умолчанию. Поддерживает все кейсы сбора данных: - агент, выполняющий задачу, установлен на Windows + сбор данных производится с ПК на Windows или на Linux. - агент, выполняющий задачу, установлен на Linux + сбор данных производится с ПК на Windows или на Linux. Особенности заполнения полей цели инвентаризации: Для работы требует обязательного заполнения полей Учетные данные или SSH ключ, а также SSH порт. |
| WinRM/DCOM (WMI) | Включен по умолчанию. Подключение к хосту для сбора данных с WMI-объектов. Допустимые кейсы сбора: - агент, выполняющий задачу, установлен на Windows + сбор данных производится с ПК на Windows (на вкладке Нормализация используйте сенсоры WMI - внутренний скрипт). - агент, выполняющий задачу, установлен на Linux + сбор данных производится с ПК на Windows (на вкладке Нормализация используйте сенсоры PowerShell). Сбора данных с ПК на Linux нет в связи со спецификой технологии WMI. Особенности заполнения полей цели инвентаризации: Для работы требует обязательного заполнения поля Учетные данные. Может требовать дополнительной настройки прав, см. инструкцию. |
| WinRM (PowerShell) | Включен по умолчанию. Подключение к хосту для сбора данных PowerShell-скриптом. Допустимые кейсы сбора: - агент, выполняющий задачу, установлен на Windows + сбор данных производится с ПК на Windows. - агент, выполняющий задачу, установлен на Linux + сбор данных производится с ПК на Windows. Сбора данных с ПК на Linux нет, так как PowerShell скрипты не выполняются на Linux и реализации WinRm сервера под Linux не существует. Особенности заполнения полей цели инвентаризации: Для работы требует обязательного заполнения поля Учетные данные, Алгоритм аутентификации для WinRM (PowerShell), Используемые протокол для WinRM (PowerShell), Добавлять агентом устройство в доверенный для WinRM (PowerShell). Может требовать дополнительной настройки прав, см. инструкцию. |
| SNMP | Включен по умолчанию. Особенности заполнения полей цели инвентаризации: Для работы требует обязательного заполнения поля Пользователи. |
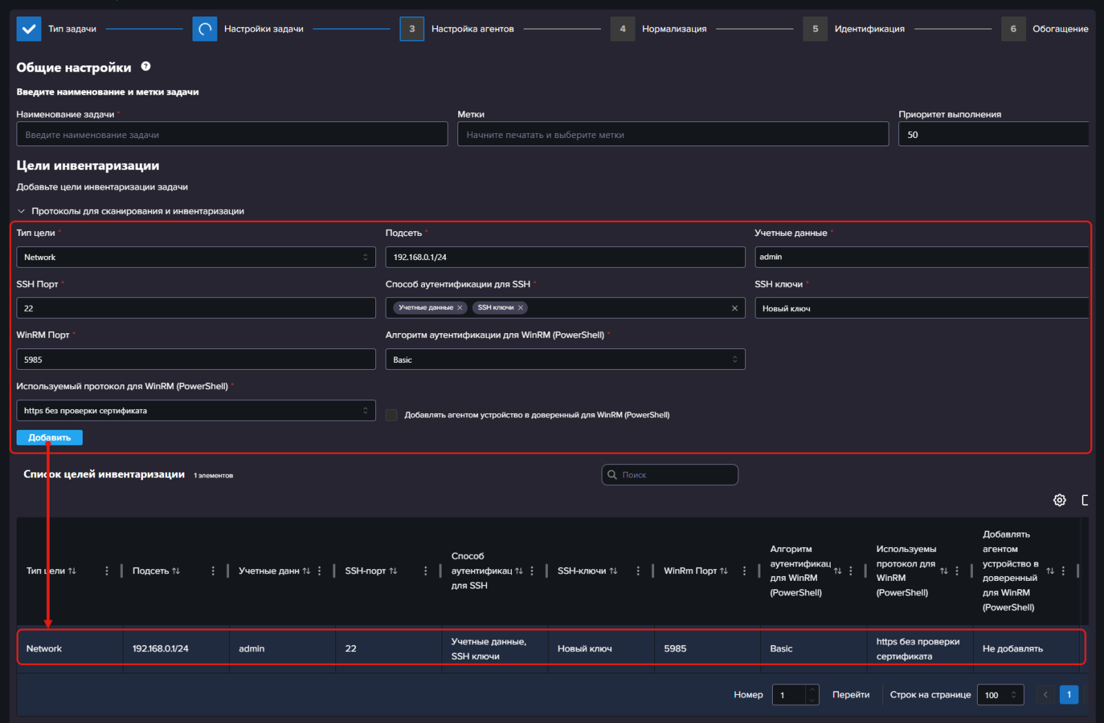
Цели инвентаризации
Добавьте цели инвентаризации:
- Заполните поля в блоке Цели и расписание инвентаризации:
- Тип цели - на текущий момент доступна только один тип Network, выбранный по умолчанию. Не изменяйте выбор.
- Подсеть - укажите IP адреса подсети или диапазон IP адресов, которые требуется просканировать в рамках задачи.
Обязательно для протоколов сканирования ICMP, SNMPDataCollection. - Учетные данные - выберите одного или нескольких пользователей, учетные данные которых будут использоваться для выполнения задачи. С их помощью агент залогинится на устройство, с которого будут собраны данные.
Эти пользователи должны быть предварительно настроены на компьютерах, на которых будет проводиться инвентаризации, см. описание выше.
Для протоколов инвентаризации: WinRM (WMI, PowerShell), SNMP - поле является обязательным.
Для протокола инвентаризации: SSH - должно быть заполнено хотя бы одно из полей Пользователи или SSH ключи.
Для выбора пользователя:- Нажмите на поле Пользователи.
- Откроется список пользователей, добавленных в систему. Управление списком осуществляется в разделе Администрирование / Учетные данные.
- Выберите пользователя или нажмите кнопку Добавить, если нужного пользователя нет в списке.
- После этого выпадающий список закроется и в поле отобразится выбранный пользователь.
- Если необходимо выбрать еще одного пользователя, повторно нажмите на поле.
- SSH Порт
- Способ аутентификации для SSH - выберите вариант аутентификации (Учетные данные или SSH ключи). Поддерживается только агентами версии 6.5 или выше.
- SSH ключи - выберите SSH ключи, которые будут использоваться при выполнении задачи. С их помощью агент залогинится на устройство, с которого будут собраны данные. Управление списком осуществляется в разделе Администрирование / SSH ключи.
Для протокола инвентаризации: SSH - должно быть заполнено хотя бы одно из полей Пользователи или SSH ключи. - WinRM Порт
- Алгоритм аутентификации для WinRM (PowerShell). Поддерживается только агентами версии 6.5 или выше.
- Используемые протокол для WinRM (PowerShell). Поддерживается только агентами версии 6.5 или выше.
- Добавлять агентом устройство в доверенный для WinRM (PowerShell). Поддерживается только агентами версии 6.5 или выше. Используется для настройки сбора данных агентом, установленных на Windows с устройств с Windows. Необходимо включить, чтобы избежать ошибки в антивирусном ПО.
- Нажмите кнопку Добавить, чтобы закончить добавление цели.
Добавленные цели отображаются в таблице ниже формы добавления.
Вы можете:
- Управлять целями в таблице с помощью иконок:
- редактирование цели.
- удаление цели из задачи.
- Добавить еще одну цель. Используйте эту возможность, если требуется просканировать несколько сетей с отдельными учетными данными.
Для этого заполните повторно поля над таблицей и нажмите кнопку Добавить.
Расписание запуска
После того, как все цели добавлены, заполните расписание запуска задачи:
В случае, если расписание не заполнено, то дата старта заполнится автоматически текущей датой и выполнение задачи запустится сразу после ее создания.
Для настройки расписания заполните поля:
- Дата старта - дата и время начала выполнения задачи. Если не заполнено, то при создании задачи поле автоматически заполнится текущей датой и временем.
- Повторять - позволяет задать правила автоматического повторного запуска задачи.
Узнайте подробнее о возможностях настройки расписания »
После этого нажмите кнопку Далее, чтобы перейти на следующий шаг выполнения задачи.
Дальнейшие шаги мастера задач
Заполнение дальнейших шагов аналогично задаче сбора данных для инвентаризации:
Запуск задачи
Запуск задачи выполняется аналогично задаче сбора данных для инвентаризации.
Просмотр истории
Вы можете посмотреть статусы выполнения задачи агентов в разделе История на странице редактирования задачи.
Для этого:
- Перейдите в раздел Сбор данных / Управление инвентаризацией с помощью верхнего меню.
- Найдите задачу в списке.
- Нажмите на название задачи, чтобы открыть ее на редактирование.
- Перейдите в раздел История с помощью меню слева.







